← All Automations SALES AUTOMATION

CRM Sync

A lightweight automation that monitors your Gmail, updates Google Sheets, and uses Claude Haiku to classify replies — so you never lose track of a lead and never update a spreadsheet manually again.

WHAT IT DOES

Your pipeline updates itself.

  • Detects every email you send and sets status + follow-up dates automatically in business days
  • Reads incoming replies and uses Claude Haiku to classify intent — Interested, Declined, OOO, or Wrong Person
  • Delivers a morning digest of every lead whose follow-up is due today
HOW IT RUNS

Three phases, every run.

  1. Sent mail detection

    Queries Gmail for sent emails to each lead. When a new email is detected, the tool sets the lead's status and calculates the next follow-up date in business days — first contact gets 3 days, follow-up 1 gets 5, follow-up 2 gets 7.

  2. Reply classification

    Queries Gmail for inbound replies since first contact. If a reply is found, Claude Haiku reads the email body and returns a single label — Interested, Declined, OOO, or Wrong Person — and the pipeline updates accordingly.

  3. Morning digest

    On the 8am run only: collects every lead whose follow-up date is today or earlier and surfaces a summary of who needs attention — so you start every day with a clear action list, not a spreadsheet audit.

WATCH IT RUN

See the full pipeline live.

A full walkthrough of the CRM Sync running against a real lead list — sent detection, reply classification, and the morning digest all in one execution.

▶ Watch on YouTube
UNDER THE HOOD

Built on Trigger.dev.

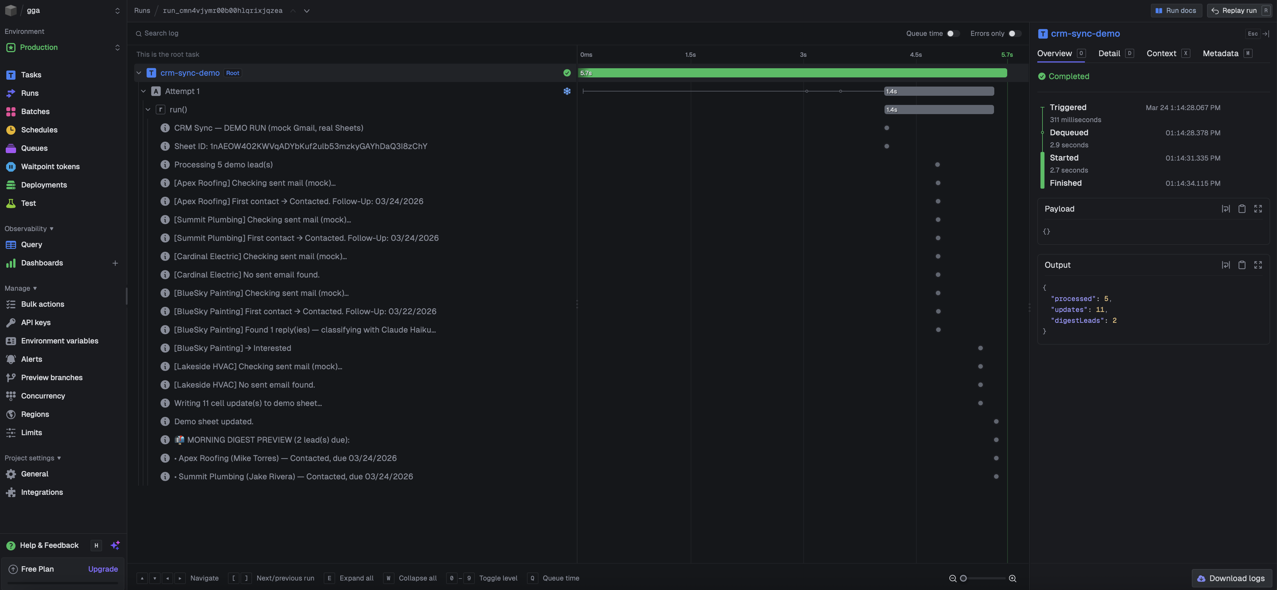
CRM Sync pipeline running in Trigger.dev — scheduled tasks visible with timing and output
Sent Detection
Reply Classification
Morning Digest

Built on Trigger.dev v3 with Claude Haiku 4.5, Gmail API, and Google Sheets

WANT SOMETHING LIKE THIS?

Let's automate your sales pipeline.

Start with the free audit — I'll find what's worth automating first.

Run the Free Audit Book a Call